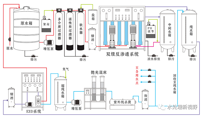
反渗透设备系统根据原水条件和产水用途,一般包括三个部分:预处理系统、反渗透设备和后处理系统。工艺流程主要采用分段式和分级式流程。双级(二级)反渗透设备是利用单级反渗透机组出水,作为双级反渗透设备进水,进行二次脱盐处理,双级反渗透膜产水一般<5μS/cm。双级反渗透设备出水,经后处理后通常用于生产高纯水,如电厂锅炉补给水、集成电路清洗水等。具体使用操作说明如下:
一、预处理器的操作说明
1:多介质过滤器的操作说明:
A、多介质过滤器安放在合适的地方,卸下滤器顶端控制头,按自下而上顺序装填粗、细石英砂,旋紧顶端控制头。
B、接通水源、电源。
C、对照控制头上的反洗、正洗对多介质过滤器内滤料分别进行反冲洗、正冲洗,直至过滤器出水澄清为止。
D、石英砂必须裸装,以保证过滤效果。(注意不应袋装)
2:活性炭吸附过滤器的操作说明:
A、活性炭吸附过滤器安放在合适的地方,卸下滤器顶端控制头,按自下而上顺序装填粗石英砂铺底,然后装填活性炭,旋紧顶端控制头。
B、接通水源、电源。
C、对照控制头上的反洗、正洗对活性炭吸附过滤器内滤料分别进行反冲洗、正冲洗,直至过滤器出水澄清为止。
D、活性炭必须裸装,以保证过滤效果。(注意不应袋装)
3:树脂软化过滤器的操作说明:
A、树脂软化过滤器安放在合适的地方,卸下滤器顶端控制头,装填阳离子软化树脂,旋紧顶端控制头。
B、接通水源、电源。
C、对照控制头上的反洗、正洗对树脂软化过滤器内滤料分别进行反冲洗、正冲洗,直至过滤器出水澄清为止。开始进水时应先将进水阀门开启1/3位置,待软化水器排水口出水后再将进水阀门缓慢开启。
D、树脂软化过滤器再生操作步骤如下:(根据生产强度进行)
对照控制头上的反洗、吸盐、慢洗、盐箱补水、正洗对树脂软化过滤器内滤料分别进行反冲洗、吸盐、慢冲洗、盐箱补水、正冲洗后回到运行状态。
二、安装调试操作步骤
1、将主机和预滤器,吸附滤器放置在接近水源和电源的地方。
2、装填石英砂、活性炭。
3、连接水路:原水增压泵进水口与水源连接、原水增压泵出口与预滤器进口连接,预滤器、吸附滤器、主机排水口连接至下水道。
4、电路:首先将接地线可靠接地,然后将随机所配电源线接到房间电控箱内。
5、通入水源、电源,按照“预处理操作说明”的要求按步骤操作,预处理调试操作完成。
6、首次使用本机,原水增压泵开关,拨在自动位置。接通水源、电源,待多级泵口压力达到压力控制器设定值时,系统冲洗90秒(应反渗透膜元件内含有保护液),冲洗90秒后。多级泵启动工作。多级泵启动后,调节反渗透膜元件系统压力调节阀使之保持反渗透膜压力在0.8-1.3Mpa。
7、制水操作,将操作面板原水泵开关旋至自动位置。旋开停机开关,接通水源、电源,待水压达到压力控制器设定值时,设备就会自动启动工作。
